반응형
Zabbix(zabbix-agent)를 활용해 NGINX의 성능 상태를 모니터링하는 방법
1. NGINX Stub Status 모듈 활성화
Zabbix가 NGINX의 성능 지표를 수집하려면 먼저 NGINX의 stub_status 모듈을 활성화해야 합니다.
vim /etc/nginx/conf.d/default.conf
location /basic_status {
stub_status on;
allow 127.0.0.1;
deny all;
access_log off;
}
$ cat /etc/nginx/conf.d/default.conf
...
# nginx status
location /basic_status {
stub_status on;
allow 127.0.0.1;
deny all;
access_log off;
}
...
NGINX 재시작
systemctl restart nginx
확인(curl 테스트)
curl -s localhost/basic_status
$ curl -s localhost/basic_status
Active connections: 5
server accepts handled requests
4344343 4344343 4915678
Reading: 0 Writing: 2 Waiting: 3
728x90
2. Zabbix 에이전트 설정
Item(zabbix_agentd) 테스트
zabbix_agentd -t proc.num[nginx]
$ zabbix_agentd -t proc.num[nginx]
proc.num[nginx] [u|3]
3. Zabbix 웹 UI에서 아이템 및 그래프 구성
템플릿 추가

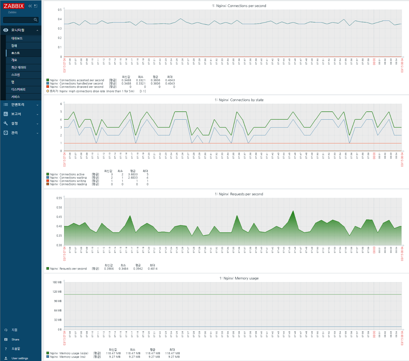
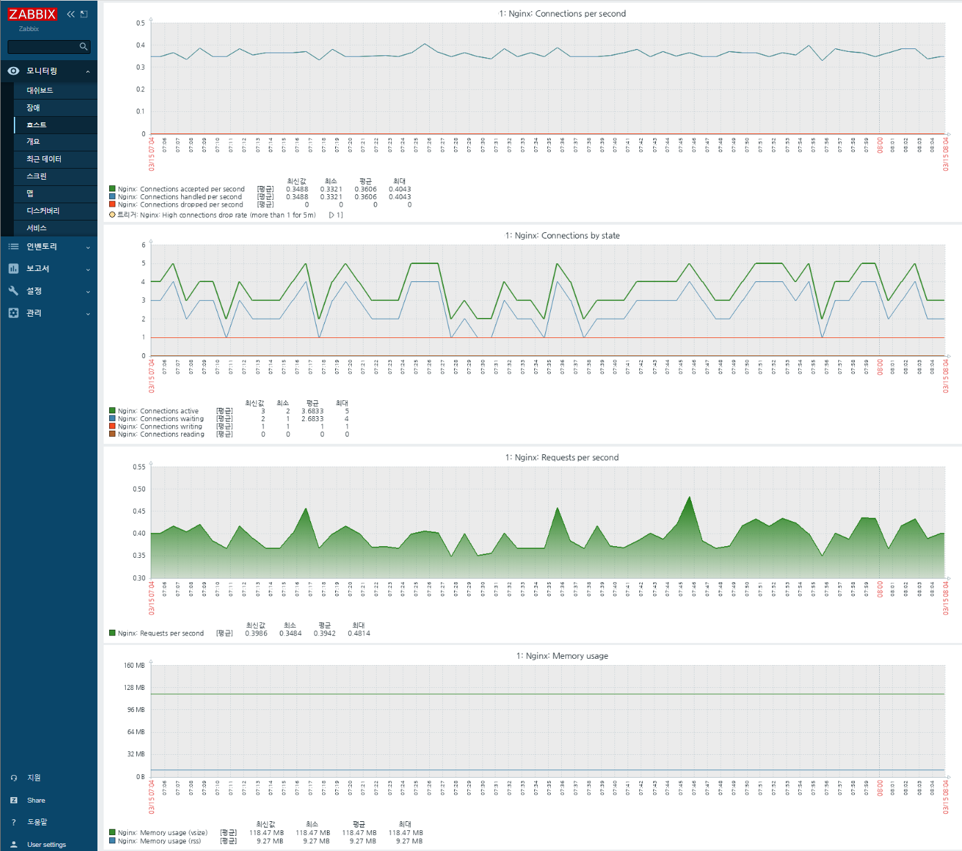
모니터링 화면

참고URL
- Module ngx_http_stub_status_module : https://nginx.org/en/docs/http/ngx_http_stub_status_module.html
- Zabbix + PHP-FPM : https://www.zabbix.com/la/integrations/phpfpm
728x90
반응형
'리눅스' 카테고리의 다른 글
| Nginx에서 X-Forwarded-For(XFF) 설정하는 방법 (0) | 2023.03.15 |
|---|---|
| Spring Boot(Gradle) 빌드 및 배포 구현(github, jenkins, dockerhub) (0) | 2023.03.14 |
| zabbix(zabbix-agent) php-fpm의 성능 상태를 모니터링하는 방법 (0) | 2023.03.14 |
| Ubuntu에서 MongoDB Community Server를 설치하는 방법 (0) | 2023.03.09 |
| GateOne을 설치하고 사용하는 방법 (0) | 2023.03.09 |